Router over-heating issues
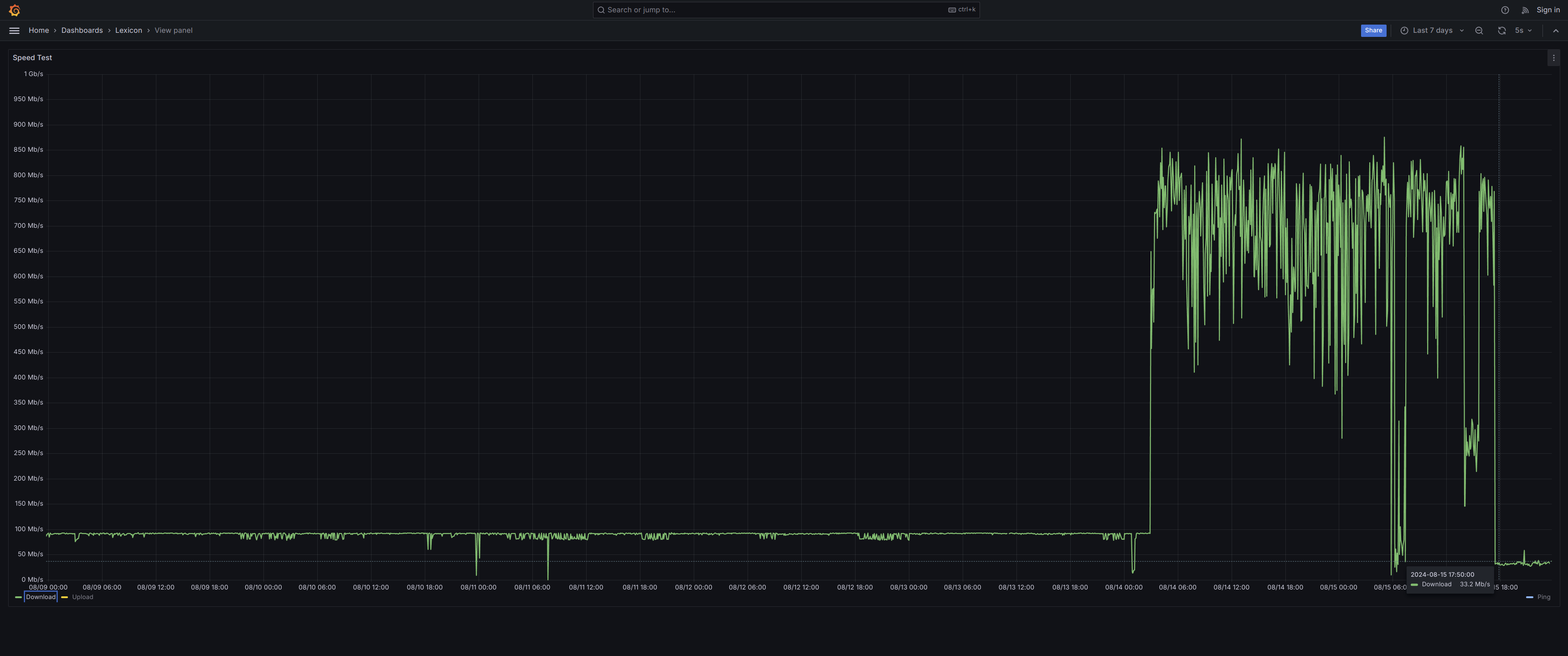
One day, completely out of nowhere, both download and upload speeds dropped to about 12 Mb/s flat, suggesting the speed was being throttled very much intentionally:
It turned out the broadband router, despite being designed to be standing vertically on a flat surface, was suffering from dust clogging its vertical airflow. This was eventually bad enough that its fan was running at full speed constantly, at which point the noise was unmistakable. After cleaning the air intake at the bottom, which had barely a single milimeter to let air flow in, the router was able to cool down and download speeds were restored sharply:
The restricted airflow had also compounded with abnormaly high room temperature. This was promptly addressed and the air around the router and lexicon went down several (Celcius) degrees, but still room temperature retains a tendency to slowly climp up:
To alleviate the issue on the router and lexicon, a Silverstone Air Penetrator AP181, 180 mm. fan, combined with a LM2577 DC-DC Voltage Step-Up (boost) module to power it from a regular USB port (lexicon). The fan speed can be adjusted in 3 steps, at its maximum speed it lowers lexicon CPU temperatures by about 10ºC:
