Skip to content

Fotocx on Ubuntu Studio 24.04

Fotocx is a free Linux program for editing photos or other images and managing a large collection. It is meant to manage very large photo collections of up to 1 million images on a strong PC, meaning a computer with 4+ CPU cores and 16+ GB memory. Rapture should be quite strong enough, with 8 CPU cores (16 threads) and 32 GB of RAM.

Ubuntu 24.04 responsitories include an older version of this application, formerly named fotoxx, but the application is quite easy to build from source to run the latest version.

Installation

The source code of Fotocx is not hosted on GitHub or similar; instead, it is distributed through the developer's website via tarball downloads. The source code can be browsed online in the Fossies archive at https://fossies.org/linux/misc/fotocx-25.5-source.tar.gz/

Build Dependencies

Several libraries are required to build Fotocx that may not be already installed:

apt install build-essential pkg-config libgtk-3-dev libjpeg-dev libtiff-dev liblcms2-dev libchamplain-0.12-dev libgtk-3-dev libchamplain-gtk-0.12-dev libclutter-gtk-1.0-dev
# apt install liblcms2-dev libchamplain-0.12-dev libclutter-gtk-1.0-dev libchamplain-gtk-0.12-dev
Reading package lists... Done
Building dependency tree... Done
Reading state information... Done
The following additional packages will be installed:
  gir1.2-champlain-0.12 gir1.2-clutter-1.0 gir1.2-cogl-1.0 gir1.2-coglpango-1.0 gir1.2-gtkclutter-1.0
  gir1.2-json-1.0 libchamplain-0.12-0 libclutter-1.0-0 libclutter-1.0-common libclutter-1.0-dev
  libclutter-gtk-1.0-0 libcogl-common libcogl-dev libcogl-pango-dev libcogl-pango20 libcogl-path-dev
  libcogl-path20 libcogl20 libdrm-dev libevdev-dev libgbm-dev libgudev-1.0-dev libinput-dev libjson-glib-dev
  libmtdev-dev libnghttp2-dev libpciaccess-dev libpsl-dev libsoup-3.0-dev libsqlite3-dev
  libsysprof-capture-4-dev libudev-dev libwacom-dev
Suggested packages:
  libchamplain-doc libclutter-1.0-doc libclutter-gtk-1.0-doc libcogl-doc libevdev-doc libjson-glib-doc
  libnghttp2-doc libsoup-3.0-doc sqlite3-doc
The following NEW packages will be installed:
  gir1.2-champlain-0.12 gir1.2-clutter-1.0 gir1.2-cogl-1.0 gir1.2-coglpango-1.0 gir1.2-gtkclutter-1.0
  gir1.2-json-1.0 libchamplain-0.12-0 libchamplain-0.12-dev libclutter-1.0-0 libclutter-1.0-common
  libclutter-1.0-dev libclutter-gtk-1.0-0 libclutter-gtk-1.0-dev libcogl-common libcogl-dev libcogl-pango-dev
  libcogl-pango20 libcogl-path-dev libcogl-path20 libcogl20 libdrm-dev libevdev-dev libgbm-dev
  libgudev-1.0-dev libinput-dev libjson-glib-dev liblcms2-dev libmtdev-dev libnghttp2-dev libpciaccess-dev
  libpsl-dev libsoup-3.0-dev libsqlite3-dev libsysprof-capture-4-dev libudev-dev libwacom-dev
  gir1.2-gtkchamplain-0.12 libchamplain-gtk-0.12-0 libchamplain-gtk-0.12-dev
0 upgraded, 36 newly installed, 0 to remove and 0 not upgraded.

Building and installing Fotocx is then very easy and fast:

make && make install
$ wget https://kornelix.net/downloads/downloads/fotocx-25.5-source.tar.gz
$ tar xfz fotocx-25.5-source.tar.gz
$ cd fotocx/
$ make
g++ fotocx.cc -fpermissive -Wno-write-strings  -Wno-deprecated-declarations  -Wno-class-memaccess  -fno-omit-frame-pointer  -Wall -g2 -rdynamic -O2 -Wno-format-truncation -Wno-stringop-truncation  -c `pkg-config --cflags gtk+-3.0 --cflags champlain-gtk-0.12` -o fotocx.o \

g++ f.widgets.cc -fpermissive -Wno-write-strings  -Wno-deprecated-declarations  -Wno-class-memaccess  -fno-omit-frame-pointer  -Wall -g2 -rdynamic -O2 -Wno-format-truncation -Wno-stringop-truncation  -c `pkg-config --cflags gtk+-3.0 --cflags champlain-gtk-0.12` \

g++ f.file.cc -fpermissive -Wno-write-strings  -Wno-deprecated-declarations  -Wno-class-memaccess  -fno-omit-frame-pointer  -Wall -g2 -rdynamic -O2 -Wno-format-truncation -Wno-stringop-truncation  -c `pkg-config --cflags gtk+-3.0 --cflags champlain-gtk-0.12` \

g++ f.gallery.cc -fpermissive -Wno-write-strings  -Wno-deprecated-declarations  -Wno-class-memaccess  -fno-omit-frame-pointer  -Wall -g2 -rdynamic -O2 -Wno-format-truncation -Wno-stringop-truncation  -c `pkg-config --cflags gtk+-3.0 --cflags champlain-gtk-0.12` \

g++ f.albums.cc -fpermissive -Wno-write-strings  -Wno-deprecated-declarations  -Wno-class-memaccess  -fno-omit-frame-pointer  -Wall -g2 -rdynamic -O2 -Wno-format-truncation -Wno-stringop-truncation  -c `pkg-config --cflags gtk+-3.0 --cflags champlain-gtk-0.12` \

g++ f.select.cc -fpermissive -Wno-write-strings  -Wno-deprecated-declarations  -Wno-class-memaccess  -fno-omit-frame-pointer  -Wall -g2 -rdynamic -O2 -Wno-format-truncation -Wno-stringop-truncation  -c `pkg-config --cflags gtk+-3.0 --cflags champlain-gtk-0.12` \

g++ f.meta.cc -fpermissive -Wno-write-strings  -Wno-deprecated-declarations  -Wno-class-memaccess  -fno-omit-frame-pointer  -Wall -g2 -rdynamic -O2 -Wno-format-truncation -Wno-stringop-truncation  -c `pkg-config --cflags gtk+-3.0 --cflags champlain-gtk-0.12` \

g++ f.edit.cc -fpermissive -Wno-write-strings  -Wno-deprecated-declarations  -Wno-class-memaccess  -fno-omit-frame-pointer  -Wall -g2 -rdynamic -O2 -Wno-format-truncation -Wno-stringop-truncation  -c `pkg-config --cflags gtk+-3.0 --cflags champlain-gtk-0.12` \

g++ f.repair.cc -fpermissive -Wno-write-strings  -Wno-deprecated-declarations  -Wno-class-memaccess  -fno-omit-frame-pointer  -Wall -g2 -rdynamic -O2 -Wno-format-truncation -Wno-stringop-truncation  -c `pkg-config --cflags gtk+-3.0 --cflags champlain-gtk-0.12` \

g++ f.refine.cc -fpermissive -Wno-write-strings  -Wno-deprecated-declarations  -Wno-class-memaccess  -fno-omit-frame-pointer  -Wall -g2 -rdynamic -O2 -Wno-format-truncation -Wno-stringop-truncation  -c `pkg-config --cflags gtk+-3.0 --cflags champlain-gtk-0.12` \

g++ f.effects.cc -fpermissive -Wno-write-strings  -Wno-deprecated-declarations  -Wno-class-memaccess  -fno-omit-frame-pointer  -Wall -g2 -rdynamic -O2 -Wno-format-truncation -Wno-stringop-truncation  -c `pkg-config --cflags gtk+-3.0 --cflags champlain-gtk-0.12` \

g++ f.warp.cc -fpermissive -Wno-write-strings  -Wno-deprecated-declarations  -Wno-class-memaccess  -fno-omit-frame-pointer  -Wall -g2 -rdynamic -O2 -Wno-format-truncation -Wno-stringop-truncation  -c `pkg-config --cflags gtk+-3.0 --cflags champlain-gtk-0.12` \

g++ f.combine.cc -fpermissive -Wno-write-strings  -Wno-deprecated-declarations  -Wno-class-memaccess  -fno-omit-frame-pointer  -Wall -g2 -rdynamic -O2 -Wno-format-truncation -Wno-stringop-truncation  -c `pkg-config --cflags gtk+-3.0 --cflags champlain-gtk-0.12` \

g++ f.mashup.cc -fpermissive -Wno-write-strings  -Wno-deprecated-declarations  -Wno-class-memaccess  -fno-omit-frame-pointer  -Wall -g2 -rdynamic -O2 -Wno-format-truncation -Wno-stringop-truncation  -c `pkg-config --cflags gtk+-3.0 --cflags champlain-gtk-0.12` \

g++ f.tools.cc -fpermissive -Wno-write-strings  -Wno-deprecated-declarations  -Wno-class-memaccess  -fno-omit-frame-pointer  -Wall -g2 -rdynamic -O2 -Wno-format-truncation -Wno-stringop-truncation  -c `pkg-config --cflags gtk+-3.0 --cflags champlain-gtk-0.12` \

g++ f.batch.cc -fpermissive -Wno-write-strings  -Wno-deprecated-declarations  -Wno-class-memaccess  -fno-omit-frame-pointer  -Wall -g2 -rdynamic -O2 -Wno-format-truncation -Wno-stringop-truncation  -c `pkg-config --cflags gtk+-3.0 --cflags champlain-gtk-0.12` \

g++ f.pixmap.cc -fpermissive -Wno-write-strings  -Wno-deprecated-declarations  -Wno-class-memaccess  -fno-omit-frame-pointer  -Wall -g2 -rdynamic -O2 -Wno-format-truncation -Wno-stringop-truncation  -c `pkg-config --cflags gtk+-3.0 --cflags champlain-gtk-0.12` \

g++ zfuncs.cc -fpermissive -Wno-write-strings  -Wno-deprecated-declarations  -Wno-class-memaccess  -fno-omit-frame-pointer  -Wall -g2 -rdynamic -O2 -Wno-format-truncation -Wno-stringop-truncation  -c `pkg-config --cflags gtk+-3.0 --cflags champlain-gtk-0.12` \

g++  fotocx.o f.widgets.o f.file.o f.gallery.o f.albums.o f.select.o f.meta.o f.edit.o f.repair.o f.refine.o f.effects.o f.warp.o f.combine.o f.mashup.o f.tools.o f.batch.o f.pixmap.o zfuncs.o `pkg-config --libs gtk+-3.0` -lrt -lpthread -ltiff -lpng -ljpeg -lclutter-1.0 -lclutter-gtk-1.0 -lchamplain-0.12 -lchamplain-gtk-0.12 -o fotocx \

# make install
rm -f     /usr/local/bin/fotocx*
rm -f     /usr/local/share/applications/fotocx*
rm -f -R  /usr/local/share/doc/fotocx
rm -f     /usr/local/share/man/man1/fotocx*
rm -f -R  /usr/local/share/fotocx
rm -f     /usr/local/share/icons/fotocx*
rm -f     /usr/local/share/metainfo/kornelix.fotocx*
mkdir -p  /usr/local/bin
mkdir -p  /usr/local/share/applications
mkdir -p  /usr/local/share/doc/fotocx
mkdir -p  /usr/local/share/man/man1
mkdir -p  /usr/local/share/fotocx
mkdir -p  /usr/local/share/icons
mkdir -p  /usr/local/share/metainfo
cp -f fotocx /usr/local/bin
cp -f fotocx.desktop /usr/local/share/applications
cp -f -R  doc/* /usr/local/share/doc/fotocx
gzip -fk -9 man/fotocx.man
mv -f man/fotocx.man.gz /usr/local/share/man/man1/fotocx.1.gz
cp -f -R  data /usr/local/share/fotocx
cp -f -R  images /usr/local/share/fotocx
cp -f fotocx.png /usr/local/share/icons
cp -f metainfo/* /usr/local/share/metainfo

Runtime Dependencies

Fotocx requires several packages to run, while others are recommended. If any of the required packages are missing it will report these and refuse to run:

program            purpose          REQ   AVAIL   package (debian) 
exiftool           metadata         yes   yes     libimage-exiftool-perl 
dcraw              RAW files        yes   no      dcraw 
addr2line          crash report     yes   yes     binutils 
ffmpeg             video files      no    yes     ffmpeg 
djxl               .jxl files       no    no      libjxl-tools 
dwebp              .webp files      no    no      webp 
heif-convert       .heic files      no    no      libheif-examples 
heif-convert       .avif files      no    no      libheif-examples 
opj_decompress     .jp2 files       no    no      libopenjp2-tools 
vlc                video play       no    yes     vlc 

Install following programs using your package manager: 
dcraw              RAW files        yes   no      dcraw 

For future convenience, install all missing packages:

apt install dcraw libjxl-tools webp libheif-examples libheif-examples libopenjp2-tools vlc
# apt install dcraw libjxl-tools webp libheif-examples libheif-examples libopenjp2-tools vlc
Reading package lists... Done
Building dependency tree... Done
Reading state information... Done
Suggested packages:
  gphoto2
The following NEW packages will be installed:
  dcraw libheif-examples libjxl-tools libopenjp2-tools libtcmalloc-minimal4t64 webp
0 upgraded, 6 newly installed, 0 to remove and 0 not upgraded.

Configuration

Index

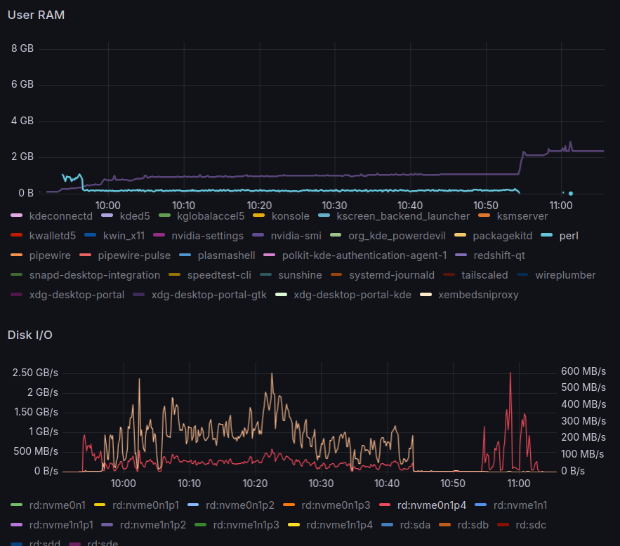
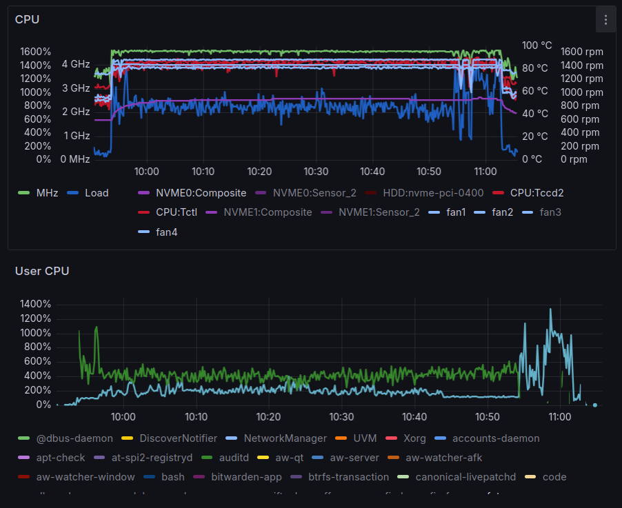
When starting Fotocx for the first time, it presents a choice between building the index immediately or deferring it. If the index build is deferred, the application can be used but it will be slow and batch functions will not be available. Not intended to use the application right away, chose to build the index immediately.

This operation, executed by fotocx and perl, was mostly CPU-bound, indexing photos out of a PCI v4 NVMe SSD, took 69 minutes for 130,999 files, including 118,641 photos, 9,670 RAW files and 2,688 videos, creating 58,983 titles and descriptions and 130,753 thumbnails, and producing a large number of warnings and errors about invalid files (e.g. Unexpected end of file).

index updates: 130999  title/desc updates: 58983 
thumbnail updates: 130999, deletes: 0 
writing updated image index file 
all image files, including unmounted folders: 130999 
after removal of missing and blacklisted: 130999 
Image files: 118641 (285.6 GB) + RAW files: 9670 (124.0 GB) + Video files: 2688 
thumbnails found: 130341 
image files: 130999  index level: 2 
index completed, 4163.2 seconds 

Fblock(0) 
save_params()
start gallery: /home/ponder 
start file: (null) 
startup time: 4267.6 secs.

CPU usage during index build Memory usage during index build

Tutorial

Once the indexing process finished, the UI defaults the Gallery to the $HOME folder, even though that is not where the photos are. Use the TOP button (left of @) to select the correct folder.

For all this application may be praised in terms of performance, the UI is far from modern or intuitve. To get through the steep learning curve, the author provides several videos on their YouTube channel; one should start by watching the Fotocx Demo and Tutorial: