Monitoring a Kubernetes cluster for vulnerabilities
Replacing Ingress-NGINX with Pomerium, prompted by the upcoming retirement in March 2026 of Ingress-NGINX controller, was a stark reminder the importance of keeping deployments updated and staying abrest of security issues, vulnerabilities and deprecations.
Manually monitoring each application's repository for new releases, to then update each deployment manually, work well for a few deployments but does not scale well to dozens of deployments. The process should be automated to automatically update deployments, at last those with a good track record of hassle-free updates, so that manual updates are needed only for those prone to requiring more attention, intermediate backups, etc.
Manual monitoring of releases
Deployments that require special treatment during updates, and optionally those of special interest, can be monitored manually for better visibility.
Watch GitHub repositories
Source code repositories in GitHub can be Watched to reveive email notifcations when new release, security alerts and/or other new publications are available. For the purpose of keeping deployments up to date, keep an eye on releases and security alerts:
new(releases)
new(releases) is a simple service to get
notifications about new version releases from many programming platforms (GitHub,
GitLab, etc.) and docker registries (Docker Hub, Quay, etc.).
To strike a balance between time saving of managing dependencies and annoyances by notifications, emails can sent in batches (frequency can set per project) and releases can be filtered based on regular expressions (e.g. to ignore non-stable releases) The main page shows the latest releases with projects sorted to show first those with the most recent releases:
Manually updating a deployment
Once a new release for a Docker image is available, Kubernetes will automatically
update the deployment the next time it is restarted; depending on how the container
image version is specified, Kubernetes will pull the latest release that matches the
tag specified in each container.image — this may be the latest stable, major or
minor version.
Deployment restart
Applications with no special requirements for a gradeceful shutdown can be udpated by simply restarting the deployment, e.g. this will update Audiobookshelf in just a few seconds.
$ kubectl rollout restart deployment audiobookshelf -n audiobookshelf
deployment.apps/audiobookshelf restarted
Although restarting the deployment is itself a fast operation (the new pod is ready in about 10 seconds), it can disrupt the service for users in a few ways:
- If a user is listening to a book or podcast, their progress will no longer be saved until they reload te client application (web or mobile).
- If the new version includes changes to user authentication, user will need to login again. This can also interrupt tracking progress and streaming media.
To avoid such service disruptions to its users, Audiobookshelf is restarted daily at 5am
from a crontab (this is good enough because all the users are in the same time zone).
Deployment scale down/up
Applications that require a relatively long time to shut down, such as the Minecraft Java server which needs to Save the World during shut down, this alternative script can be used to make sure the old pods hav enough time to gracefuly shutdown:
$ cat ~/bin/restart-audiobookshelf
#!/bin/bash
kubectl scale -n audiobookshelf deployment audiobookshelf --replicas=0
sleep 60
kubectl scale -n audiobookshelf deployment audiobookshelf --replicas=1
This approach is necessary when it is recommended to make a full backup before running the new version, e.g. this was neccessary to make full backes when updating UniFi from v9 to v10.
Tip
When there is no need to make a full backup before running the new version, the slow
graceful shutdown is better accomplished by updating the deployment to set the
Recreate strategy so that running pods are shut down before starting new ones,
and ensure the old pod has enouth time to commit changes to local files by adding a
lifecycle.preStop that waits for a specific amount of time, similarly to
Pomerium's Pebble storage setup.
Clean-up discarded replicasets
Restarting services with the above methods can lead to an accummulation of empty
old replicasets that can be deleted once the new version is running. It is possible
to reduce the history kept by the Deployment by setting .spec.revisionHistoryLimit in
Deployment manifests (the default is typically 10)s, that replicasets with 0 replicas
and no active pods are deleted through garbage collection once this limit is reached.
Alternatively, these can be deleted as a one-off with this script:
#!/bin/bash
#
# Delete unused replicasets.
kubectl get namespaces -o json \
| jq -r '.items[].metadata.name' \
| while read namespace; do
kubectl get replicasets -n $namespace -o json \
| jq -r '.items[] | select(.status.replicas | contains(0))' \
| jq -r '.metadata.name' \
| while read replicaset; do
kubectl delete -n $namespace replicaset $replicaset --cascade=background;
done
done
Node restart
Restarting the entire server (Kuberneters node) would also update deployments to the
latest release available that matches their specified release tag. This can be done by
restarting the entire server, or as part of the process to
upgrade the kubernetes cluster to the next version.
Automated monitoring of vulnerabilities
Presumably a good reason to keep a service updated to the latest version is to deploy fixes to bugs, including vulnerabilities. Whether that is actually true or not, that's another story, and to understand this it becomes necessary to have a good view of what vulnerabilities are actually present in the running versions of each service.
Trivy
Trivy is an extremely fast open-source scanner that can scan the entire Kubernetes cluster or local images for vulnerabilities and misconfigurations.
Debian/Ubuntu (Official) packages are easy to install as usual:
# wget -qO - https://aquasecurity.github.io/trivy-repo/deb/public.key \
| gpg --dearmor | tee /usr/share/keyrings/trivy.gpg > /dev/null
# echo "deb [signed-by=/usr/share/keyrings/trivy.gpg] https://aquasecurity.github.io/trivy-repo/deb generic main" \
| tee -a /etc/apt/sources.list.d/trivy.list
deb [signed-by=/usr/share/keyrings/trivy.gpg] https://aquasecurity.github.io/trivy-repo/deb generic main
# apt-get update
# apt-get install trivy -y
The trivy CLI can be used to audit several types of targets, for Kubernetes it can be
used directly on each Docker image, e.g.
$ trivy image yobasystems/alpine-mariadb:latest
2025-12-24T17:25:29+01:00 INFO [vuln] Vulnerability scanning is enabled
2025-12-24T17:25:29+01:00 INFO [secret] Secret scanning is enabled
2025-12-24T17:25:29+01:00 INFO [secret] If your scanning is slow, please try '--scanners vuln' to disable secret scanning
2025-12-24T17:25:29+01:00 INFO [secret] Please see https://trivy.dev/docs/v0.68/guide/scanner/secret#recommendation for faster secret detection
2025-12-24T17:25:32+01:00 INFO Detected OS family="alpine" version="3.23.0"
2025-12-24T17:25:32+01:00 WARN This OS version is not on the EOL list family="alpine" version="3.23"
2025-12-24T17:25:32+01:00 INFO [alpine] Detecting vulnerabilities... os_version="3.23" repository="3.23" pkg_num=44
2025-12-24T17:25:32+01:00 INFO Number of language-specific files num=0
2025-12-24T17:25:32+01:00 WARN Using severities from other vendors for some vulnerabilities. Read https://trivy.dev/docs/v0.68/guide/scanner/vulnerability#severity-selection for details.
Report Summary
┌───────────────────────────────────────────────────┬────────┬─────────────────┬─────────┐
│ Target │ Type │ Vulnerabilities │ Secrets │
├───────────────────────────────────────────────────┼────────┼─────────────────┼─────────┤
│ yobasystems/alpine-mariadb:latest (alpine 3.23.0) │ alpine │ 1 │ - │
└───────────────────────────────────────────────────┴────────┴─────────────────┴─────────┘
Legend:
- '-': Not scanned
- '0': Clean (no security findings detected)
yobasystems/alpine-mariadb:latest (alpine 3.23.0)
Total: 1 (UNKNOWN: 0, LOW: 0, MEDIUM: 1, HIGH: 0, CRITICAL: 0)
┌─────────┬────────────────┬──────────┬────────┬───────────────────┬───────────────┬────────────────────────────────────────────────────────────┐
│ Library │ Vulnerability │ Severity │ Status │ Installed Version │ Fixed Version │ Title │
├─────────┼────────────────┼──────────┼────────┼───────────────────┼───────────────┼────────────────────────────────────────────────────────────┤
│ c-ares │ CVE-2025-62408 │ MEDIUM │ fixed │ 1.34.5-r0 │ 1.34.6-r0 │ c-ares: c-ares: Denial of Service due to query termination │
│ │ │ │ │ │ │ after maximum attempts... │
│ │ │ │ │ │ │ https://avd.aquasec.com/nvd/cve-2025-62408 │
└─────────┴────────────────┴──────────┴────────┴───────────────────┴───────────────┴────────────────────────────────────────────────────────────┘
Trivy Operator
The Trivy Operator leverages Trivy to continuously scan the Kubernetes cluster for security issues. The scans are summarised in security reports as Kubernetes Custom Resource Definitions (CRD), which become accessible through the Kubernetes API. The Operator does this by watching Kubernetes for state changes and automatically triggering security scans in response. For example, a vulnerability scan is initiated when a new Pod is created. This way, users can find and view the risks that relate to different resources in a Kubernetes-native way.
To install the operator using Helm, add the respository and then install the latest version in its own namespace:
$ helm repo add aqua https://aquasecurity.github.io/helm-charts/
"aqua" has been added to your repositories
$ helm repo update
Hang tight while we grab the latest from your chart repositories...
...Successfully got an update from the "node-feature-discovery" chart repository
...Successfully got an update from the "kubernetes-dashboard" chart repository
...Successfully got an update from the "jetstack" chart repository
...Successfully got an update from the "aqua" chart repository
...Successfully got an update from the "ingress-nginx" chart repository
...Successfully got an update from the "intel" chart repository
...Successfully got an update from the "tailscale" chart repository
Update Complete. ⎈Happy Helming!⎈
The 0.31.0 is the latest version of the Helm chart.
$ helm install trivy-operator aqua/trivy-operator \
--namespace trivy-system \
--create-namespace \
--version 0.31.0
NAME: trivy-operator
LAST DEPLOYED: Sun Dec 21 11:25:21 2025
NAMESPACE: trivy-system
STATUS: deployed
REVISION: 1
TEST SUITE: None
NOTES:
You have installed Trivy Operator in the trivy-system namespace.
It is configured to discover Kubernetes workloads and resources in
all namespace(s).
Inspect created VulnerabilityReports by:
kubectl get vulnerabilityreports --all-namespaces -o wide
Inspect created ConfigAuditReports by:
kubectl get configauditreports --all-namespaces -o wide
Inspect the work log of trivy-operator by:
kubectl logs -n trivy-system deployment/trivy-operator
Right after installing there are no vulnerabilities to report yet, the operator will need some time (several minutes) to scan the whole cluster:
$ kubectl get vulnerabilityreports -A -o wide
No resources found
$ kubectl logs -n trivy-system deployment/trivy-operator
2025/12/21 10:25:25 maxprocs: Leaving GOMAXPROCS=16: CPU quota undefined
{"level":"info","ts":"2025-12-21T10:25:25Z","logger":"main","msg":"Starting operator","buildInfo":{"Version":"0.29.0","Commit":"c8b31d9428fe730da7f306e43abc45c3de904c94","Date":"2025-09-23T06:46:35Z","Executable":""}}
{"level":"info","ts":"2025-12-21T10:25:25Z","logger":"operator","msg":"Resolved install mode","install mode":"AllNamespaces","operator namespace":"trivy-system","target namespaces":[],"exclude namespaces":"","target workloads":["pod","replicaset","replicationcontroller","statefulset","daemonset","cronjob","job"]}
{"level":"info","ts":"2025-12-21T10:25:25Z","logger":"operator","msg":"Watching all namespaces"}
Once the cluster has been scanned, vulnerabilityreport objects can be listed and
inspected via the Kubernetes API:
$ kubectl get vulnerabilityreports -A -o wide
NAMESPACE NAME REPOSITORY TAG SCANNER AGE CRITICAL HIGH MEDIUM LOW UNKNOWN
audiobookshelf replicaset-audiobookshelf-b49c49757-audiobookshelf advplyr/audiobookshelf latest Trivy 31s 1 14 11 15 0
cert-manager replicaset-cert-manager-webhook-78cb4cf989-cert-manager-webhook jetstack/cert-manager-webhook v1.17.2 Trivy 46s 0 3 15 0 0
default pod-command-demo-command-demo-container library/debian latest Trivy 2m12s 0 0 10 50 0
intel-device-plugins-gpu daemonset-intel-gpu-plugin-gpudeviceplugin-intel-gpu-plugin intel/intel-gpu-plugin 0.32.0 Trivy 2m13s 0 3 15 0 0
kube-flannel daemonset-kube-flannel-ds-install-cni flannel-io/flannel v0.26.7 Trivy 112s 0 9 44 5 2
kube-flannel daemonset-kube-flannel-ds-kube-flannel flannel-io/flannel v0.26.7 Trivy 2m7s 0 9 44 5 2
kube-system daemonset-kube-proxy-kube-proxy kube-proxy v1.32.4 Trivy 2m13s 1 12 36 17 0
kube-system pod-etcd-octavo-etcd etcd 3.5.16-0 Trivy 104s 4 23 101 4 0
kube-system pod-kube-apiserver-octavo-kube-apiserver kube-apiserver v1.32.4 Trivy 2m14s 1 9 33 0 0
kube-system pod-kube-controller-manager-octavo-kube-controller-manager kube-controller-manager v1.32.4 Trivy 107s 1 12 33 0 0
kube-system pod-kube-scheduler-octavo-kube-scheduler kube-scheduler v1.32.4 Trivy 2m13s 1 8 32 0 0
kube-system replicaset-coredns-668d6bf9bc-coredns coredns/coredns v1.11.3 Trivy 16s 1 8 26 1 4
kubernetes-dashboard replicaset-656764b68d kubernetesui/dashboard-api 1.12.0 Trivy 2m13s 0 4 20 0 0
kubernetes-dashboard replicaset-6c7c97c867 kubernetesui/dashboard-auth 1.2.4 Trivy 77s 0 6 21 0 0
kubernetes-dashboard replicaset-f59b77564 kubernetesui/dashboard-web 1.6.2 Trivy 54s 0 5 21 0 0
kubernetes-dashboard replicaset-kubernetes-dashboard-kong-79867c9c48-proxy library/kong 3.8 Trivy 59s 0 0 8 26 0
metallb-system daemonset-speaker-speaker metallb/speaker v0.14.9 Trivy 106s 0 11 55 0 0
monitoring replicaset-grafana-6fff9dbb6c-grafana grafana/grafana 11.6.1 Trivy 37s 0 13 64 6 0
monitoring replicaset-influxdb-5974bf664f-influxdb library/influxdb 1.11.8 Trivy 67s 2 5 39 97 2
navidrome replicaset-navidrome-df8c9c769-navidrome deluan/navidrome latest Trivy 10s 0 0 3 7 0
node-feature-discovery daemonset-node-feature-discovery-worker-worker nfd/node-feature-discovery v0.17.3 Trivy 103s 0 30 100 6 0
node-feature-discovery replicaset-node-feature-discovery-gc-5b65f7f5b6-gc nfd/node-feature-discovery v0.17.3 Trivy 43s 0 30 100 6 0
pomerium job-pomerium-gen-secrets-gen-secrets pomerium/ingress-controller main Trivy 2m12s 0 0 0 8 0
pomerium replicaset-pomerium-6b454bb8f9-pomerium pomerium/ingress-controller v0.31.3 Trivy 73s 0 0 1 9 0
pomerium replicaset-verify-7889db6976-httpbin pomerium/verify latest Trivy 78s 0 0 0 8 0
ryot replicaset-ryot-55c5845667-ryot ignisda/ryot v8 Trivy 61s 2 19 90 92 1
tailscale replicaset-operator-748ccd7c75-operator tailscale/k8s-operator v1.82.0 Trivy 16s 0 5 24 5 0
tailscale statefulset-7c5dc67989 tailscale/tailscale v1.82.0 Trivy 2m13s 0 13 60 5 0
tailscale statefulset-ts-home-assistant-tailscale-mdqlt-tailscale tailscale/tailscale v1.82.0 Trivy 2m14s 0 13 60 5 0
trivy-system replicaset-trivy-operator-59489786c6-trivy-operator aquasec/trivy-operator 0.29.0 Trivy 106s 0 6 21 5 0
Install tree to easily find the relevant reports for
each deployement:
$ kubectl tree deployment unifi -n unifi
NAMESPACE NAME READY REASON STATUS AGE
unifi Deployment/unifi - - 237d
unifi ├─ReplicaSet/unifi-584f4847c7 - - 237d
unifi ├─ReplicaSet/unifi-67679795dd - - 19h
unifi │ ├─ConfigAuditReport/replicaset-unifi-67679795dd - - 19h
unifi │ ├─ExposedSecretReport/replicaset-unifi-67679795dd-unifi - - 19h
unifi │ ├─Pod/unifi-67679795dd-bw2vg True Current 19h
unifi │ ├─SbomReport/replicaset-unifi-67679795dd-unifi - - 19h
unifi │ └─VulnerabilityReport/replicaset-unifi-67679795dd-unifi - - 19h
unifi ├─ReplicaSet/unifi-7d44b599dc - - 97d
unifi │ ├─ConfigAuditReport/replicaset-unifi-7d44b599dc - - 3d7h
unifi │ ├─ExposedSecretReport/replicaset-unifi-7d44b599dc-unifi - - 3d6h
unifi │ └─SbomReport/replicaset-unifi-7d44b599dc-unifi - - 3d6h
unifi ├─ReplicaSet/unifi-8997b8865 - - 202d
unifi └─ReplicaSet/unifi-bff88d4df - - 98d
$ kubectl tree deployment home-assistant -n home-assistant
NAMESPACE NAME READY REASON STATUS AGE
home-assistant Deployment/home-assistant - - 241d
home-assistant └─ReplicaSet/home-assistant-77bf44c47b - - 241d
home-assistant ├─ConfigAuditReport/replicaset-home-assistant-77bf44c47b - - 3d7h
home-assistant ├─ExposedSecretReport/replicaset-home-assistant-77bf44c47b-home-assistant-app - - 3d7h
home-assistant ├─Pod/home-assistant-77bf44c47b-trgrt True Current 144d
home-assistant ├─SbomReport/replicaset-home-assistant-77bf44c47b-home-assistant-app - - 3d7h
home-assistant └─VulnerabilityReport/replicaset-home-assistant-77bf44c47b-home-assistant-app - - 6h49m
$ kubectl tree deployment audiobookshelf -n audiobookshelf
NAMESPACE NAME READY REASON STATUS AGE
audiobookshelf Deployment/audiobookshelf - - 239d
audiobookshelf └─ReplicaSet/audiobookshelf-c6d46b54f - - 13h
audiobookshelf ├─ConfigAuditReport/replicaset-audiobookshelf-c6d46b54f - - 13h
audiobookshelf ├─ExposedSecretReport/replicaset-audiobookshelf-c6d46b54f-audiobookshelf - - 13h
audiobookshelf ├─Pod/audiobookshelf-c6d46b54f-ngm8w True Current 13h
audiobookshelf ├─SbomReport/replicaset-audiobookshelf-c6d46b54f-audiobookshelf - - 13h
audiobookshelf └─VulnerabilityReport/replicaset-audiobookshelf-c6d46b54f-audiobookshelf - - 13h
Use the describe command to inspect all details about each report. The output is often
very long, so here is a trick to filter it down to show only CRITICAL vulnerabilties:
$ kubectl describe vulnerabilityreport \
replicaset-audiobookshelf-c6d46b54f-audiobookshelf \
-n audiobookshelf \
| egrep -B11 -A1 CRITICAL | egrep --color '|.*Version.*|Title.*'
Title: follow-redirects: Possible credential leak
Vulnerability ID: CVE-2024-28849
Fixed Version: 2.5.4, 3.0.4, 4.0.4
Installed Version: 4.0.0
Last Modified Date: 2025-11-03T20:19:20Z
Links:
Package PURL: pkg:npm/form-data@4.0.0
Primary Link: https://avd.aquasec.com/nvd/cve-2025-7783
Published Date: 2025-07-18T17:15:44Z
Resource: form-data
Score: 5.4
Severity: CRITICAL
Target:
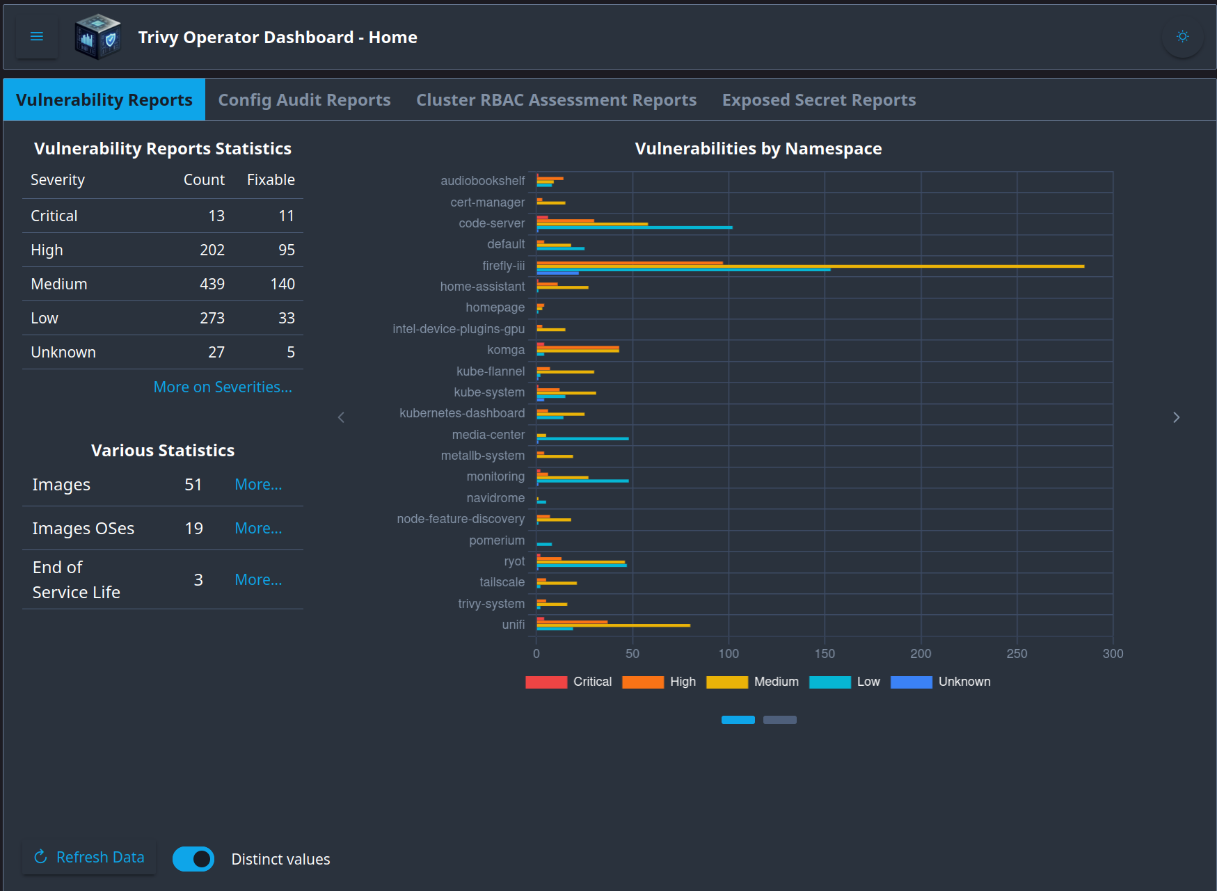
Trivy Operator Dashboard
Trivy Operator Dashboard
is a dedicate dashboard for the Trivy Pperator that comes with its own web UI
(not based on Grafana). The recommended
installation
method is via Helm, with the following trivy-operator-dashboard-values.yaml to create
a Pomerium-based Ingress:
ingress:
enabled: true
annotations:
cert-manager.io/cluster-issuer: letsencrypt-prod
ingress.pomerium.io/pass_identity_headers: true
ingress.pomerium.io/secure_upstream: true
ingress.pomerium.io/tls_skip_verify: true
ingress.pomerium.io/policy: |
- allow:
or:
- email:
is: "admin-user@gmail.com"
className: pomerium
tls:
- secretName: tls-trivy-operator-dashboard
hosts:
- trivy-operator-dashboard.very-very-dark-gray.top
hosts:
- host: trivy-operator-dashboard.very-very-dark-gray.top
paths:
- path: /
pathType: Prefix
$ helm install trivy-operator-dashboard \
oci://ghcr.io/raoulx24/charts/trivy-operator-dashboard \
--namespace monitoring \
--version 1.7.2 \
--values prometheus/trivy-operator-dashboard-values.yaml
Pulled: ghcr.io/raoulx24/charts/trivy-operator-dashboard:1.7.2
Digest: sha256:a7831877b6f3d2124312cffbf5839b0d4f8159abf3215c29f837a17d6a2f65b9
NAME: trivy-operator-dashboard
LAST DEPLOYED: Sun Dec 21 19:02:34 2025
NAMESPACE: monitoring
STATUS: deployed
REVISION: 1
NOTES:
1. Get the application URL by running these commands:
https://trivy-operator-dashboard.very-very-dark-gray.top/
The dashboard is now available at https://trivy-operator-dashboard.very-very-dark-gray.top
Trivy Operator Dashboard in Grafana
Trivy Operator Dashboard in Grafana makes all those reports easier to find and provides better Big Picture views of the whole cluster, using Prometheus to scrape those reports and visualizing them on Grafana dashboards.
Prometheus and Grafana can easily be installed through the kube-prometheus-stack
Helm Chart,
but Grafana is already installed so it is only necessary to install Prometheus.
To omit Grafana it, create a custom prometheus/values.yaml file to disable the Grafana
component:
# Disable Grafana installation
grafana:
enabled: false
# Ensure Prometheus can find the Trivy ServiceMonitors
prometheus:
prometheusSpec:
serviceMonitorSelectorNilUsesHelmValues: false
serviceMonitorSelector: {}
serviceMonitorNamespaceSelector: {}
Add the repository:
$ helm repo add prometheus-community https://prometheus-community.github.io/helm-charts
"prometheus-community" has been added to your repositories
$ helm repo update
Hang tight while we grab the latest from your chart repositories...
...
...Successfully got an update from the "prometheus-community" chart repository
Update Complete. ⎈Happy Helming!⎈
Install the stack in the existing monitoring namespace where Grafana is running,
using the above prometheus/values.yaml to omit installing Grafana:
$ helm upgrade --install prom prometheus-community/kube-prometheus-stack \
--namespace monitoring \
--values prometheus/values.yaml
Release "prom" does not exist. Installing it now.
NAME: prom
LAST DEPLOYED: Sun Dec 21 13:32:07 2025
NAMESPACE: monitoring
STATUS: deployed
REVISION: 1
TEST SUITE: None
NOTES:
kube-prometheus-stack has been installed. Check its status by running:
kubectl --namespace monitoring get pods -l "release=prom"
Get Grafana 'admin' user password by running:
kubectl --namespace monitoring get secrets prom-grafana -o jsonpath="{.data.admin-password}" | base64 -d ; echo
Access Grafana local instance:
export POD_NAME=$(kubectl --namespace monitoring get pod -l "app.kubernetes.io/name=grafana,app.kubernetes.io/instance=prom" -oname)
kubectl --namespace monitoring port-forward $POD_NAME 3000
Get your grafana admin user password by running:
kubectl get secret --namespace monitoring -l app.kubernetes.io/component=admin-secret -o jsonpath="{.items[0].data.admin-password}" | base64 --decode ; echo
Visit https://github.com/prometheus-operator/kube-prometheus for instructions on how to create & configure Alertmanager and Prometheus instances using the Operator.
The instructions referring to the Grafana dashboards can be ignored, they are only relevant when installing Grafana from this Helm chart.
Then update the Trivy Operator to expoort its metrics to Prometheus, by upgrading the
Helm chart with the following trivy-values.yaml:
$ helm upgrade \
trivy-operator aqua/trivy-operator \
-n trivy-system \
--values prometheus/trivy-values.yaml
Release "trivy-operator" has been upgraded. Happy Helming!
NAME: trivy-operator
LAST DEPLOYED: Sun Dec 21 13:37:38 2025
NAMESPACE: trivy-system
STATUS: deployed
REVISION: 2
TEST SUITE: None
NOTES:
You have installed Trivy Operator in the trivy-system namespace.
It is configured to discover Kubernetes workloads and resources in
all namespace(s).
Inspect created VulnerabilityReports by:
kubectl get vulnerabilityreports --all-namespaces -o wide
Inspect created ConfigAuditReports by:
kubectl get configauditreports --all-namespaces -o wide
Inspect the work log of trivy-operator by:
kubectl logs -n trivy-system deployment/trivy-operator
This update to the Trivy operator Helm values leads to the creation of its
ServiceMonitor:
$ kubectl describe servicemonitor trivy-operator -n trivy-system
Name: trivy-operator
Namespace: trivy-system
Labels: app.kubernetes.io/instance=trivy-operator
app.kubernetes.io/managed-by=Helm
app.kubernetes.io/name=trivy-operator
app.kubernetes.io/version=0.29.0
helm.sh/chart=trivy-operator-0.31.0
Annotations: meta.helm.sh/release-name: trivy-operator
meta.helm.sh/release-namespace: trivy-system
API Version: monitoring.coreos.com/v1
Kind: ServiceMonitor
Metadata:
Creation Timestamp: 2025-12-21T12:37:39Z
Generation: 1
Resource Version: 52316470
UID: 610823f7-b6bd-459f-a6c7-8b5c18bf1ae4
Spec:
Endpoints:
Honor Labels: true
Port: metrics
Scheme: http
Selector:
Match Labels:
app.kubernetes.io/instance: trivy-operator
app.kubernetes.io/name: trivy-operator
Events: <none>
$ kubectl get all -n monitoring
NAME READY STATUS RESTARTS AGE
pod/alertmanager-prom-kube-prometheus-stack-alertmanager-0 2/2 Running 0 7m7s
pod/grafana-6fff9dbb6c-v22hg 1/1 Running 19 (9d ago) 237d
pod/influxdb-5974bf664f-8r5mf 1/1 Running 19 (9d ago) 237d
pod/prom-kube-prometheus-stack-operator-645fd684d6-n6qpf 1/1 Running 0 7m12s
pod/prom-kube-state-metrics-8576986c6b-xqcwl 1/1 Running 0 7m12s
pod/prom-prometheus-node-exporter-r24zl 1/1 Running 0 7m13s
pod/prometheus-prom-kube-prometheus-stack-prometheus-0 2/2 Running 0 7m7s
NAME TYPE CLUSTER-IP EXTERNAL-IP PORT(S) AGE
service/alertmanager-operated ClusterIP None <none> 9093/TCP,9094/TCP,9094/UDP 7m8s
service/grafana-svc NodePort 10.110.29.239 <none> 13000:30300/TCP 237d
service/influxdb-svc NodePort 10.110.65.108 <none> 18086:30086/TCP 237d
service/prom-kube-prometheus-stack-alertmanager ClusterIP 10.100.199.60 <none> 9093/TCP,8080/TCP 7m13s
service/prom-kube-prometheus-stack-operator ClusterIP 10.107.124.226 <none> 443/TCP 7m13s
service/prom-kube-prometheus-stack-prometheus ClusterIP 10.110.216.0 <none> 9090/TCP,8080/TCP 7m13s
service/prom-kube-state-metrics ClusterIP 10.96.142.254 <none> 8080/TCP 7m13s
service/prom-prometheus-node-exporter ClusterIP 10.97.182.188 <none> 9100/TCP 7m13s
service/prometheus-operated ClusterIP None <none> 9090/TCP 7m7s
NAME DESIRED CURRENT READY UP-TO-DATE AVAILABLE NODE SELECTOR AGE
daemonset.apps/prom-prometheus-node-exporter 1 1 1 1 1 kubernetes.io/os=linux 7m13s
NAME READY UP-TO-DATE AVAILABLE AGE
deployment.apps/grafana 1/1 1 1 237d
deployment.apps/influxdb 1/1 1 1 237d
deployment.apps/prom-kube-prometheus-stack-operator 1/1 1 1 7m13s
deployment.apps/prom-kube-state-metrics 1/1 1 1 7m13s
NAME DESIRED CURRENT READY AGE
replicaset.apps/grafana-6fff9dbb6c 1 1 1 237d
replicaset.apps/influxdb-5974bf664f 1 1 1 237d
replicaset.apps/prom-kube-prometheus-stack-operator-645fd684d6 1 1 1 7m13s
replicaset.apps/prom-kube-state-metrics-8576986c6b 1 1 1 7m13s
NAME READY AGE
statefulset.apps/alertmanager-prom-kube-prometheus-stack-alertmanager 1/1 7m8s
statefulset.apps/prometheus-prom-kube-prometheus-stack-prometheus 1/1 7m7s
$ kubectl get svc -n monitoring -o wide
NAME TYPE CLUSTER-IP EXTERNAL-IP PORT(S) AGE SELECTOR
alertmanager-operated ClusterIP None <none> 9093/TCP,9094/TCP,9094/UDP 7m35s app.kubernetes.io/name=alertmanager
grafana-svc NodePort 10.110.29.239 <none> 13000:30300/TCP 237d app=grafana
influxdb-svc NodePort 10.110.65.108 <none> 18086:30086/TCP 237d app=influxdb
prom-kube-prometheus-stack-alertmanager ClusterIP 10.100.199.60 <none> 9093/TCP,8080/TCP 7m40s alertmanager=prom-kube-prometheus-stack-alertmanager,app.kubernetes.io/name=alertmanager
prom-kube-prometheus-stack-operator ClusterIP 10.107.124.226 <none> 443/TCP 7m40s app=kube-prometheus-stack-operator,release=prom
prom-kube-prometheus-stack-prometheus ClusterIP 10.110.216.0 <none> 9090/TCP,8080/TCP 7m40s app.kubernetes.io/name=prometheus,operator.prometheus.io/name=prom-kube-prometheus-stack-prometheus
prom-kube-state-metrics ClusterIP 10.96.142.254 <none> 8080/TCP 7m40s app.kubernetes.io/instance=prom,app.kubernetes.io/name=kube-state-metrics
prom-prometheus-node-exporter ClusterIP 10.97.182.188 <none> 9100/TCP 7m40s app.kubernetes.io/instance=prom,app.kubernetes.io/name=prometheus-node-exporter
prometheus-operated ClusterIP None <none> 9090/TCP 7m34s app.kubernetes.io/name=prometheus
Create Grafana Data source
Once Prometheus is running there are two ways to connec the existing grafana to it:
- If both services are running in the same cluster, an internal URL can be used to
connect based on the
prom-kube-prometheus-stack-prometheusservice at http://prom-kube-prometheus-stack-prometheus.monitoring.svc:9090 -
If a public endpoint is otherwise needed to reach Prometheous, create an
Ingressfor the Prometheus service:Additional
Ingressfor the Prometheus service.
Create Grafana dashboards
Once the data source is connected, ready-made Grafana dashboards can be imported directly by ID into the existing Grafana instance.
Automated monitoring of releases
While automatically updating all deployments to the latest stable version of every Docker image may not be the best idea, at least monitoring the availability of new releases should be automated. Considering a small homelab server has accumulated 50 running containers in about three years, manually monitoring for new releases is already a bit much:
List of running Docker images as reported by kubectl get pods
$ kubectl get pods -A -o jsonpath="{.items[*].spec.containers[*].image}" \
| tr -s '[[:space:]]' '\n' | sort -u
codercom/code-server
debian
deluan/navidrome:latest
docker.io/grafana/grafana:12.3.1
docker.io/influxdb:1.11.8
docker.io/kubernetesui/dashboard-api:1.12.0
docker.io/kubernetesui/dashboard-auth:1.2.4
docker.io/kubernetesui/dashboard-metrics-scraper:1.2.2
docker.io/kubernetesui/dashboard-web:1.6.2
docker.io/mongo:8.0.0
docker.io/pomerium/verify
fireflyiii/core
ghcr.io/advplyr/audiobookshelf:latest
ghcr.io/flannel-io/flannel:v0.26.7
ghcr.io/home-assistant/home-assistant:stable
ghcr.io/ignisda/ryot:v10
ghcr.io/raoulx24/trivy-operator-dashboard:1.7.1
gotson/komga
intel/intel-deviceplugin-operator:0.32.0
intel/intel-gpu-plugin:0.32.0
jellyfin/jellyfin
kong:3.8
lscr.io/linuxserver/unifi-network-application:10.0.162
mirror.gcr.io/aquasec/trivy-operator:0.29.0
pomerium/ingress-controller:main
postgres:16-alpine
qmcgaw/ddns-updater:latest
quay.io/jetstack/cert-manager-cainjector:v1.17.2
quay.io/jetstack/cert-manager-controller:v1.17.2
quay.io/jetstack/cert-manager-webhook:v1.17.2
quay.io/jetstack/version-checker:v0.10.0
quay.io/metallb/controller:v0.14.9
quay.io/metallb/speaker:v0.14.9
quay.io/prometheus/alertmanager:v0.30.0
quay.io/prometheus/node-exporter:v1.10.2
quay.io/prometheus-operator/prometheus-config-reloader:v0.87.1
quay.io/prometheus-operator/prometheus-operator:v0.87.1
quay.io/prometheus/prometheus:v3.8.1
registry.k8s.io/coredns/coredns:v1.11.3
registry.k8s.io/etcd:3.5.16-0
registry.k8s.io/ingress-nginx/controller:v1.12.1@sha256:d2fbc4ec70d8aa2050dd91a91506e998765e86c96f32cffb56c503c9c34eed5b
registry.k8s.io/kube-apiserver:v1.32.4
registry.k8s.io/kube-controller-manager:v1.32.4
registry.k8s.io/kube-proxy:v1.32.4
registry.k8s.io/kube-scheduler:v1.32.4
registry.k8s.io/kube-state-metrics/kube-state-metrics:v2.17.0
registry.k8s.io/nfd/node-feature-discovery:v0.17.3
tailscale/k8s-operator:v1.82.0
tailscale/tailscale:v1.82.0
yobasystems/alpine-mariadb:latest
Jetstack Version-Checker
Jetstack Version-Checker is a Kubernetes utility for observing the current versions of images running in the cluster, as well as the latest available upstream. Additionally, it monitors the Kubernetes cluster version against the latest available releases using official Kubernetes release channels. These checks get exposed as Prometheus metrics to be viewed on a dashboard.
Install using Helm
with the following version-checker-values.yaml to disable Grafana, because it's
already running as part of
monitoring with InfluxDB and Grafana,
and enable the service metrics endpoint for Prometheous to scrape metrics:
# Disable Grafana installation
dashboards:
enabled: false
# Enable the ServiceMonitors for Prometheus to scrape metrics.
serviceMonitor:
enabled: true
Add the Jetstack Helm repository and install the chart in the monitoring namespace:
$ helm repo add jetstack https://charts.jetstack.io
"jetstack" already exists with the same configuration, skipping
$ helm upgrade --install version-checker jetstack/version-checker \
--namespace monitoring \
--values prometheus/version-checker-values.yaml
Release "version-checker" does not exist. Installing it now.
NAME: version-checker
LAST DEPLOYED: Sun Dec 21 17:08:15 2025
NAMESPACE: monitoring
STATUS: deployed
REVISION: 1
TEST SUITE: None
$ kubectl describe servicemonitor version-checker -n monitoring
Name: version-checker
Namespace: monitoring
Labels: app=version-checker
app.kubernetes.io/managed-by=Helm
Annotations: meta.helm.sh/release-name: version-checker
meta.helm.sh/release-namespace: monitoring
API Version: monitoring.coreos.com/v1
Kind: ServiceMonitor
Metadata:
Creation Timestamp: 2025-12-21T16:08:18Z
Generation: 1
Resource Version: 52349035
UID: 37dc3c0f-9bdd-4271-9ee5-810f53e3f3cb
Spec:
Endpoints:
Path: /metrics
Port: web
Selector:
Match Labels:
App: version-checker
Events: <none>
Once Version-Checker is running, with its ServiceMonitor exposing metrics, there is
(at least one) easy-to-install Grafana dashboard to conveniently display and explore
these metrics:
Version-Checker (ID: 22745)
is the most current and recommended version-checker dashboard;
it provides a clean table view of current image versions vs.latest upstream releases:
Supported Annotations
are needed to make version-checker match only specific version numbers, so that
the "Latest Version" is picked among semantic version tags rather than versions that
should not be running in production (experimental, develop, unstable, etc),
in some cases even pinning to a specific major version other than the latest:
apiVersion: apps/v1
kind: Deployment
metadata:
name: unifi
namespace: unifi
spec:
template:
metadata:
annotations:
enable.version-checker.io/unifi: "true"
match-regex.version-checker.io/unifi: "^v?\\d+\\.\\d+\\.\\d+$"
pin-major.version-checker.io/mongo: "10"
pin-minor.version-checker.io/mongo: "0"
resolve-sha-to-tags.version-checker.io/unifi: "true"
use-metadata.version-checker.io/unifi: "false"
use-sha.version-checker.io/unifi: "false"
labels:
app: unifi
spec:
containers:
- image: lscr.io/linuxserver/unifi-network-application:10.0.162
Appendix: install krew and tree
Install krew from Bash,
append export PATH="${KREW_ROOT:-$HOME/.krew}/bin:$PATH" to the .bashrc and reload it
with . .bashrc to have krew installed and ready to use:
$ cd /tmp && (
set -x; cd "$(mktemp -d)" &&
OS="$(uname | tr '[:upper:]' '[:lower:]')" &&
ARCH="$(uname -m | sed -e 's/x86_64/amd64/' -e 's/\(arm\)\(64\)\?.*/\1\2/' -e 's/aarch64$/arm64/')" &&
KREW="krew-${OS}_${ARCH}" &&
curl -fsSLO "https://github.com/kubernetes-sigs/krew/releases/latest/download/${KREW}.tar.gz" &&
tar zxvf "${KREW}.tar.gz" &&
./"${KREW}" install krew
)
++ mktemp -d
+ cd /tmp/tmp.e0UDytiaZ9
++ uname
++ tr '[:upper:]' '[:lower:]'
+ OS=linux
++ uname -m
++ sed -e s/x86_64/amd64/ -e 's/\(arm\)\(64\)\?.*/\1\2/' -e 's/aarch64$/arm64/'
+ ARCH=amd64
+ KREW=krew-linux_amd64
+ curl -fsSLO https://github.com/kubernetes-sigs/krew/releases/latest/download/krew-linux_amd64.tar.gz
+ tar zxvf krew-linux_amd64.tar.gz
./._LICENSE
tar: Ignoring unknown extended header keyword 'LIBARCHIVE.xattr.com.apple.provenance'
./LICENSE
./._krew-linux_amd64
tar: Ignoring unknown extended header keyword 'LIBARCHIVE.xattr.com.apple.provenance'
./krew-linux_amd64
+ ./krew-linux_amd64 install krew
Adding "default" plugin index from https://github.com/kubernetes-sigs/krew-index.git.
Updated the local copy of plugin index.
Installing plugin: krew
Installed plugin: krew
\
| Use this plugin:
| kubectl krew
| Documentation:
| https://krew.sigs.k8s.io/
| Caveats:
| \
| | krew is now installed! To start using kubectl plugins, you need to add
| | krew's installation directory to your PATH:
| |
| | * macOS/Linux:
| | - Add the following to your ~/.bashrc or ~/.zshrc:
| | export PATH="${KREW_ROOT:-$HOME/.krew}/bin:$PATH"
| | - Restart your shell.
| |
| | * Windows: Add %USERPROFILE%\.krew\bin to your PATH environment variable
| |
| | To list krew commands and to get help, run:
| | $ kubectl krew
| | For a full list of available plugins, run:
| | $ kubectl krew search
| |
| | You can find documentation at
| | https://krew.sigs.k8s.io/docs/user-guide/quickstart/.
| /
/
$ echo 'export PATH="${KREW_ROOT:-$HOME/.krew}/bin:$PATH"' >> ~/.bashrc
$ . .bashrc
Then use krew to isntall
kubectl tree
$ kubectl krew update
Updated the local copy of plugin index.
$ kubectl krew install tree
Updated the local copy of plugin index.
Installing plugin: tree
Installed plugin: tree
\
| Use this plugin:
| kubectl tree
| Documentation:
| https://github.com/ahmetb/kubectl-tree
| Caveats:
| \
| | krew is now installed! To start using kubectl plugins, you need to add
| | krew's installation directory to your PATH:
| |
| | * macOS/Linux:
| | - Add the following to your ~/.bashrc or ~/.zshrc:
| | export PATH="${KREW_ROOT:-$HOME/.krew}/bin:$PATH"
| | - Restart your shell.
| |
| | * Windows: Add %USERPROFILE%\.krew\bin to your PATH environment variable
| |
| | To list krew commands and to get help, run:
| | $ kubectl krew
| | For a full list of available plugins, run:
| | $ kubectl krew search
| |
| | You can find documentation at
| | https://krew.sigs.k8s.io/docs/user-guide/quickstart/.
| /
/
Use the kubectl tree command on deployments to more easily find whether they are ready:
$ kubectl tree deployment unifi -n unifi
NAMESPACE NAME READY REASON STATUS AGE
unifi Deployment/unifi - - 233d
unifi ├─ReplicaSet/unifi-584f4847c7 - - 233d
unifi ├─ReplicaSet/unifi-7d44b599dc - - 94d
unifi │ └─Pod/unifi-7d44b599dc-58z92 True Current 94d
unifi ├─ReplicaSet/unifi-8997b8865 - - 199d
unifi └─ReplicaSet/unifi-bff88d4df - - 95d
$ kubectl tree deployment home-assistant -n home-assistant
NAMESPACE NAME READY REASON STATUS AGE
home-assistant Deployment/home-assistant - - 237d
home-assistant └─ReplicaSet/home-assistant-77bf44c47b - - 237d
home-assistant └─Pod/home-assistant-77bf44c47b-trgrt True Current 141d
Appendix: kube-bench
$ wget https://github.com/aquasecurity/kube-bench/releases/download/v0.14.0/kube-bench_0.14.0_linux_amd64.deb
$ sudo dpkg -i ./kube-bench_0.14.0_linux_amd64.deb
$ sudo kube-bench run
[INFO] 1 Control Plane Security Configuration
[INFO] 1.1 Control Plane Node Configuration Files
[PASS] 1.1.1 Ensure that the API server pod specification file permissions are set to 600 or more restrictive (Automated)
[PASS] 1.1.2 Ensure that the API server pod specification file ownership is set to root:root (Automated)
[PASS] 1.1.3 Ensure that the controller manager pod specification file permissions are set to 600 or more restrictive (Automated)
[PASS] 1.1.4 Ensure that the controller manager pod specification file ownership is set to root:root (Automated)
[PASS] 1.1.5 Ensure that the scheduler pod specification file permissions are set to 600 or more restrictive (Automated)
[PASS] 1.1.6 Ensure that the scheduler pod specification file ownership is set to root:root (Automated)
[PASS] 1.1.7 Ensure that the etcd pod specification file permissions are set to 600 or more restrictive (Automated)
[PASS] 1.1.8 Ensure that the etcd pod specification file ownership is set to root:root (Automated)
[WARN] 1.1.9 Ensure that the Container Network Interface file permissions are set to 600 or more restrictive (Manual)
[PASS] 1.1.10 Ensure that the Container Network Interface file ownership is set to root:root (Manual)
[PASS] 1.1.11 Ensure that the etcd data directory permissions are set to 700 or more restrictive (Automated)
[FAIL] 1.1.12 Ensure that the etcd data directory ownership is set to etcd:etcd (Automated)
[PASS] 1.1.13 Ensure that the default administrative credential file permissions are set to 600 (Automated)
[PASS] 1.1.14 Ensure that the default administrative credential file ownership is set to root:root (Automated)
[PASS] 1.1.15 Ensure that the scheduler.conf file permissions are set to 600 or more restrictive (Automated)
[PASS] 1.1.16 Ensure that the scheduler.conf file ownership is set to root:root (Automated)
[PASS] 1.1.17 Ensure that the controller-manager.conf file permissions are set to 600 or more restrictive (Automated)
[PASS] 1.1.18 Ensure that the controller-manager.conf file ownership is set to root:root (Automated)
[PASS] 1.1.19 Ensure that the Kubernetes PKI directory and file ownership is set to root:root (Automated)
[PASS] 1.1.20 Ensure that the Kubernetes PKI certificate file permissions are set to 644 or more restrictive (Manual)
[PASS] 1.1.21 Ensure that the Kubernetes PKI key file permissions are set to 600 (Manual)
[INFO] 1.2 API Server
[WARN] 1.2.1 Ensure that the --anonymous-auth argument is set to false (Manual)
[PASS] 1.2.2 Ensure that the --token-auth-file parameter is not set (Automated)
[WARN] 1.2.3 Ensure that the --DenyServiceExternalIPs is set (Manual)
[PASS] 1.2.4 Ensure that the --kubelet-client-certificate and --kubelet-client-key arguments are set as appropriate (Automated)
[FAIL] 1.2.5 Ensure that the --kubelet-certificate-authority argument is set as appropriate (Automated)
[PASS] 1.2.6 Ensure that the --authorization-mode argument is not set to AlwaysAllow (Automated)
[PASS] 1.2.7 Ensure that the --authorization-mode argument includes Node (Automated)
[PASS] 1.2.8 Ensure that the --authorization-mode argument includes RBAC (Automated)
[WARN] 1.2.9 Ensure that the admission control plugin EventRateLimit is set (Manual)
[PASS] 1.2.10 Ensure that the admission control plugin AlwaysAdmit is not set (Automated)
[WARN] 1.2.11 Ensure that the admission control plugin AlwaysPullImages is set (Manual)
[PASS] 1.2.12 Ensure that the admission control plugin ServiceAccount is set (Automated)
[PASS] 1.2.13 Ensure that the admission control plugin NamespaceLifecycle is set (Automated)
[PASS] 1.2.14 Ensure that the admission control plugin NodeRestriction is set (Automated)
[FAIL] 1.2.15 Ensure that the --profiling argument is set to false (Automated)
[FAIL] 1.2.16 Ensure that the --audit-log-path argument is set (Automated)
[FAIL] 1.2.17 Ensure that the --audit-log-maxage argument is set to 30 or as appropriate (Automated)
[FAIL] 1.2.18 Ensure that the --audit-log-maxbackup argument is set to 10 or as appropriate (Automated)
[FAIL] 1.2.19 Ensure that the --audit-log-maxsize argument is set to 100 or as appropriate (Automated)
[WARN] 1.2.20 Ensure that the --request-timeout argument is set as appropriate (Manual)
[PASS] 1.2.21 Ensure that the --service-account-lookup argument is set to true (Automated)
[PASS] 1.2.22 Ensure that the --service-account-key-file argument is set as appropriate (Automated)
[PASS] 1.2.23 Ensure that the --etcd-certfile and --etcd-keyfile arguments are set as appropriate (Automated)
[PASS] 1.2.24 Ensure that the --tls-cert-file and --tls-private-key-file arguments are set as appropriate (Automated)
[PASS] 1.2.25 Ensure that the --client-ca-file argument is set as appropriate (Automated)
[PASS] 1.2.26 Ensure that the --etcd-cafile argument is set as appropriate (Automated)
[WARN] 1.2.27 Ensure that the --encryption-provider-config argument is set as appropriate (Manual)
[WARN] 1.2.28 Ensure that encryption providers are appropriately configured (Manual)
[WARN] 1.2.29 Ensure that the API Server only makes use of Strong Cryptographic Ciphers (Manual)
[FAIL] 1.2.30 Ensure that the --service-account-extend-token-expiration parameter is set to false (Automated)
[INFO] 1.3 Controller Manager
[WARN] 1.3.1 Ensure that the --terminated-pod-gc-threshold argument is set as appropriate (Manual)
[FAIL] 1.3.2 Ensure that the --profiling argument is set to false (Automated)
[PASS] 1.3.3 Ensure that the --use-service-account-credentials argument is set to true (Automated)
[PASS] 1.3.4 Ensure that the --service-account-private-key-file argument is set as appropriate (Automated)
[PASS] 1.3.5 Ensure that the --root-ca-file argument is set as appropriate (Automated)
[PASS] 1.3.6 Ensure that the RotateKubeletServerCertificate argument is set to true (Automated)
[PASS] 1.3.7 Ensure that the --bind-address argument is set to 127.0.0.1 (Automated)
[INFO] 1.4 Scheduler
[FAIL] 1.4.1 Ensure that the --profiling argument is set to false (Automated)
[PASS] 1.4.2 Ensure that the --bind-address argument is set to 127.0.0.1 (Automated)
== Remediations master ==
1.1.9 Run the below command (based on the file location on your system) on the control plane node.
For example, chmod 600 <path/to/cni/files>
1.1.12 On the etcd server node, get the etcd data directory, passed as an argument --data-dir,
from the command 'ps -ef | grep etcd'.
Run the below command (based on the etcd data directory found above).
For example, chown etcd:etcd /var/lib/etcd
1.2.1 Edit the API server pod specification file /etc/kubernetes/manifests/kube-apiserver.yaml
on the control plane node and set the below parameter.
--anonymous-auth=false
1.2.3 Edit the API server pod specification file /etc/kubernetes/manifests/kube-apiserver.yaml
on the control plane node and add the `DenyServiceExternalIPs` plugin
to the enabled admission plugins, as such --enable-admission-plugin=DenyServiceExternalIPs.
1.2.5 Follow the Kubernetes documentation and setup the TLS connection between
the apiserver and kubelets. Then, edit the API server pod specification file
/etc/kubernetes/manifests/kube-apiserver.yaml on the control plane node and set the
--kubelet-certificate-authority parameter to the path to the cert file for the certificate authority.
--kubelet-certificate-authority=<ca-string>
1.2.9 Follow the Kubernetes documentation and set the desired limits in a configuration file.
Then, edit the API server pod specification file /etc/kubernetes/manifests/kube-apiserver.yaml
and set the below parameters.
--enable-admission-plugins=...,EventRateLimit,...
--admission-control-config-file=<path/to/configuration/file>
1.2.11 Edit the API server pod specification file /etc/kubernetes/manifests/kube-apiserver.yaml
on the control plane node and set the --enable-admission-plugins parameter to include
AlwaysPullImages.
--enable-admission-plugins=...,AlwaysPullImages,...
1.2.15 Edit the API server pod specification file /etc/kubernetes/manifests/kube-apiserver.yaml
on the control plane node and set the below parameter.
--profiling=false
1.2.16 Edit the API server pod specification file /etc/kubernetes/manifests/kube-apiserver.yaml
on the control plane node and set the --audit-log-path parameter to a suitable path and
file where you would like audit logs to be written, for example,
--audit-log-path=/var/log/apiserver/audit.log
1.2.17 Edit the API server pod specification file /etc/kubernetes/manifests/kube-apiserver.yaml
on the control plane node and set the --audit-log-maxage parameter to 30
or as an appropriate number of days, for example,
--audit-log-maxage=30
1.2.18 Edit the API server pod specification file /etc/kubernetes/manifests/kube-apiserver.yaml
on the control plane node and set the --audit-log-maxbackup parameter to 10 or to an appropriate
value. For example,
--audit-log-maxbackup=10
1.2.19 Edit the API server pod specification file /etc/kubernetes/manifests/kube-apiserver.yaml
on the control plane node and set the --audit-log-maxsize parameter to an appropriate size in MB.
For example, to set it as 100 MB, --audit-log-maxsize=100
1.2.20 Edit the API server pod specification file /etc/kubernetes/manifests/kube-apiserver.yaml
and set the below parameter as appropriate and if needed.
For example, --request-timeout=300s
1.2.27 Follow the Kubernetes documentation and configure a EncryptionConfig file.
Then, edit the API server pod specification file /etc/kubernetes/manifests/kube-apiserver.yaml
on the control plane node and set the --encryption-provider-config parameter to the path of that file.
For example, --encryption-provider-config=</path/to/EncryptionConfig/File>
1.2.28 Follow the Kubernetes documentation and configure a EncryptionConfig file.
In this file, choose aescbc, kms or secretbox as the encryption provider.
1.2.29 Edit the API server pod specification file /etc/kubernetes/manifests/kube-apiserver.yaml
on the control plane node and set the below parameter.
--tls-cipher-suites=TLS_AES_128_GCM_SHA256,TLS_AES_256_GCM_SHA384,TLS_CHACHA20_POLY1305_SHA256,
TLS_ECDHE_ECDSA_WITH_AES_128_CBC_SHA,TLS_ECDHE_ECDSA_WITH_AES_128_GCM_SHA256,
TLS_ECDHE_ECDSA_WITH_AES_256_CBC_SHA,TLS_ECDHE_ECDSA_WITH_AES_256_GCM_SHA384,
TLS_ECDHE_ECDSA_WITH_CHACHA20_POLY1305,TLS_ECDHE_ECDSA_WITH_CHACHA20_POLY1305_SHA256,
TLS_ECDHE_RSA_WITH_AES_128_CBC_SHA,TLS_ECDHE_RSA_WITH_AES_128_GCM_SHA256,TLS_ECDHE_RSA_WITH_AES_256_CBC_SHA,
TLS_ECDHE_RSA_WITH_AES_256_GCM_SHA384,TLS_ECDHE_RSA_WITH_CHACHA20_POLY1305,TLS_ECDHE_RSA_WITH_CHACHA20_POLY1305_SHA256
1.2.30 Edit the API server pod specification file /etc/kubernetes/manifests/kube-apiserver.yaml on the Control Plane node and set the --service-account-extend-token-expiration parameter to false.
`--service-account-extend-token-expiration=false`
By default, this parameter is set to true.
1.3.1 Edit the Controller Manager pod specification file /etc/kubernetes/manifests/kube-controller-manager.yaml
on the control plane node and set the --terminated-pod-gc-threshold to an appropriate threshold,
for example, --terminated-pod-gc-threshold=10
1.3.2 Edit the Controller Manager pod specification file /etc/kubernetes/manifests/kube-controller-manager.yaml
on the control plane node and set the below parameter.
--profiling=false
1.4.1 Edit the Scheduler pod specification file /etc/kubernetes/manifests/kube-scheduler.yaml file
on the control plane node and set the below parameter.
--profiling=false
== Summary master ==
40 checks PASS
10 checks FAIL
10 checks WARN
0 checks INFO
[INFO] 2 Etcd Node Configuration
[INFO] 2 Etcd Node Configuration
[PASS] 2.1 Ensure that the --cert-file and --key-file arguments are set as appropriate (Automated)
[PASS] 2.2 Ensure that the --client-cert-auth argument is set to true (Automated)
[PASS] 2.3 Ensure that the --auto-tls argument is not set to true (Automated)
[PASS] 2.4 Ensure that the --peer-cert-file and --peer-key-file arguments are set as appropriate (Automated)
[PASS] 2.5 Ensure that the --peer-client-cert-auth argument is set to true (Automated)
[PASS] 2.6 Ensure that the --peer-auto-tls argument is not set to true (Automated)
[PASS] 2.7 Ensure that a unique Certificate Authority is used for etcd (Manual)
== Summary etcd ==
7 checks PASS
0 checks FAIL
0 checks WARN
0 checks INFO
[INFO] 3 Control Plane Configuration
[INFO] 3.1 Authentication and Authorization
[WARN] 3.1.1 Client certificate authentication should not be used for users (Manual)
[WARN] 3.1.2 Service account token authentication should not be used for users (Manual)
[WARN] 3.1.3 Bootstrap token authentication should not be used for users (Manual)
[INFO] 3.2 Logging
[WARN] 3.2.1 Ensure that a minimal audit policy is created (Manual)
[WARN] 3.2.2 Ensure that the audit policy covers key security concerns (Manual)
== Remediations controlplane ==
3.1.1 Alternative mechanisms provided by Kubernetes such as the use of OIDC should be
implemented in place of client certificates.
3.1.2 Alternative mechanisms provided by Kubernetes such as the use of OIDC should be implemented
in place of service account tokens.
3.1.3 Alternative mechanisms provided by Kubernetes such as the use of OIDC should be implemented
in place of bootstrap tokens.
3.2.1 Create an audit policy file for your cluster.
3.2.2 Review the audit policy provided for the cluster and ensure that it covers
at least the following areas,
- Access to Secrets managed by the cluster. Care should be taken to only
log Metadata for requests to Secrets, ConfigMaps, and TokenReviews, in
order to avoid risk of logging sensitive data.
- Modification of Pod and Deployment objects.
- Use of `pods/exec`, `pods/portforward`, `pods/proxy` and `services/proxy`.
For most requests, minimally logging at the Metadata level is recommended
(the most basic level of logging).
== Summary controlplane ==
0 checks PASS
0 checks FAIL
5 checks WARN
0 checks INFO
[INFO] 4 Worker Node Security Configuration
[INFO] 4.1 Worker Node Configuration Files
[FAIL] 4.1.1 Ensure that the kubelet service file permissions are set to 600 or more restrictive (Automated)
[PASS] 4.1.2 Ensure that the kubelet service file ownership is set to root:root (Automated)
[WARN] 4.1.3 If proxy kubeconfig file exists ensure permissions are set to 600 or more restrictive (Manual)
[WARN] 4.1.4 If proxy kubeconfig file exists ensure ownership is set to root:root (Manual)
[PASS] 4.1.5 Ensure that the --kubeconfig kubelet.conf file permissions are set to 600 or more restrictive (Automated)
[PASS] 4.1.6 Ensure that the --kubeconfig kubelet.conf file ownership is set to root:root (Automated)
[PASS] 4.1.7 Ensure that the certificate authorities file permissions are set to 644 or more restrictive (Manual)
[PASS] 4.1.8 Ensure that the client certificate authorities file ownership is set to root:root (Manual)
[FAIL] 4.1.9 If the kubelet config.yaml configuration file is being used validate permissions set to 600 or more restrictive (Automated)
[PASS] 4.1.10 If the kubelet config.yaml configuration file is being used validate file ownership is set to root:root (Automated)
[INFO] 4.2 Kubelet
[PASS] 4.2.1 Ensure that the --anonymous-auth argument is set to false (Automated)
[PASS] 4.2.2 Ensure that the --authorization-mode argument is not set to AlwaysAllow (Automated)
[PASS] 4.2.3 Ensure that the --client-ca-file argument is set as appropriate (Automated)
[PASS] 4.2.4 Verify that if defined, the --read-only-port argument is set to 0 (Manual)
[PASS] 4.2.5 Ensure that the --streaming-connection-idle-timeout argument is not set to 0 (Manual)
[PASS] 4.2.6 Ensure that the --make-iptables-util-chains argument is set to true (Automated)
[PASS] 4.2.7 Ensure that the --hostname-override argument is not set (Manual)
[PASS] 4.2.8 Ensure that the eventRecordQPS argument is set to a level which ensures appropriate event capture (Manual)
[WARN] 4.2.9 Ensure that the --tls-cert-file and --tls-private-key-file arguments are set as appropriate (Manual)
[PASS] 4.2.10 Ensure that the --rotate-certificates argument is not set to false (Automated)
[PASS] 4.2.11 Verify that the RotateKubeletServerCertificate argument is set to true (Manual)
[WARN] 4.2.12 Ensure that the Kubelet only makes use of Strong Cryptographic Ciphers (Manual)
[WARN] 4.2.13 Ensure that a limit is set on pod PIDs (Manual)
[WARN] 4.2.14 Ensure that the --seccomp-default parameter is set to true (Manual)
[WARN] 4.2.15 Ensure that the --IPAddressDeny is set to any (Manual)
[INFO] 4.3 kube-proxy
[PASS] 4.3.1 Ensure that the kube-proxy metrics service is bound to localhost (Automated)
== Remediations node ==
4.1.1 Run the below command (based on the file location on your system) on the each worker node.
For example, chmod 600 /lib/systemd/system/kubelet.service
4.1.3 Run the below command (based on the file location on your system) on the each worker node.
For example,
chmod 600 /etc/kubernetes/proxy.conf
4.1.4 Run the below command (based on the file location on your system) on the each worker node.
For example, chown root:root /etc/kubernetes/proxy.conf
4.1.9 Run the following command (using the config file location identified in the Audit step)
chmod 600 /var/lib/kubelet/config.yaml
4.2.9 If using a Kubelet config file, edit the file to set `tlsCertFile` to the location
of the certificate file to use to identify this Kubelet, and `tlsPrivateKeyFile`
to the location of the corresponding private key file.
If using command line arguments, edit the kubelet service file
/lib/systemd/system/kubelet.service on each worker node and
set the below parameters in KUBELET_CERTIFICATE_ARGS variable.
--tls-cert-file=<path/to/tls-certificate-file>
--tls-private-key-file=<path/to/tls-key-file>
Based on your system, restart the kubelet service. For example,
systemctl daemon-reload
systemctl restart kubelet.service
4.2.12 If using a Kubelet config file, edit the file to set `tlsCipherSuites` to
TLS_ECDHE_ECDSA_WITH_AES_128_GCM_SHA256,TLS_ECDHE_RSA_WITH_AES_128_GCM_SHA256,TLS_ECDHE_ECDSA_WITH_CHACHA20_POLY1305,TLS_ECDHE_RSA_WITH_AES_256_GCM_SHA384,TLS_ECDHE_RSA_WITH_CHACHA20_POLY1305,TLS_ECDHE_ECDSA_WITH_AES_256_GCM_SHA384,TLS_RSA_WITH_AES_256_GCM_SHA384,TLS_RSA_WITH_AES_128_GCM_SHA256
or to a subset of these values.
If using executable arguments, edit the kubelet service file
/lib/systemd/system/kubelet.service on each worker node and
set the --tls-cipher-suites parameter as follows, or to a subset of these values.
--tls-cipher-suites=TLS_ECDHE_ECDSA_WITH_AES_128_GCM_SHA256,TLS_ECDHE_RSA_WITH_AES_128_GCM_SHA256,TLS_ECDHE_ECDSA_WITH_CHACHA20_POLY1305,TLS_ECDHE_RSA_WITH_AES_256_GCM_SHA384,TLS_ECDHE_RSA_WITH_CHACHA20_POLY1305,TLS_ECDHE_ECDSA_WITH_AES_256_GCM_SHA384,TLS_RSA_WITH_AES_256_GCM_SHA384,TLS_RSA_WITH_AES_128_GCM_SHA256
Based on your system, restart the kubelet service. For example:
systemctl daemon-reload
systemctl restart kubelet.service
4.2.13 Decide on an appropriate level for this parameter and set it,
either via the --pod-max-pids command line parameter or the PodPidsLimit configuration file setting.
4.2.14 Set the parameter, either via the --seccomp-default command line parameter or the
seccompDefault configuration file setting.
By default the seccomp profile is not enabled.
4.2.15 Configuring the setting IPAddressDeny=any will deny service to any IP address not specified in the complimentary setting IPAddressAllow configuration parameter (
IPAddressDeny=any
IPAddressAllow={{ kubelet_secure_addresses }}
*Note
kubelet_secure_addresses: "localhost link-local {{ kube_pods_subnets |regex_replace(',', ' ') }} {{ kube_node_addresses }} {{ loadbalancer_apiserver.address | default('')"
By default IPAddressDeny is not enabled.
== Summary node ==
17 checks PASS
2 checks FAIL
7 checks WARN
0 checks INFO
[INFO] 5 Kubernetes Policies
[INFO] 5.1 RBAC and Service Accounts
[WARN] 5.1.1 Ensure that the cluster-admin role is only used where required (Manual)
[PASS] 5.1.2 Minimize access to secrets (Manual)
[WARN] 5.1.3 Minimize wildcard use in Roles and ClusterRoles (Manual)
[PASS] 5.1.4 Minimize access to create pods (Manual)
[WARN] 5.1.5 Ensure that default service accounts are not actively used (Manual)
[WARN] 5.1.6 Ensure that Service Account Tokens are only mounted where necessary (Manual)
[WARN] 5.1.7 Avoid use of system:masters group (Manual)
[WARN] 5.1.8 Limit use of the Bind, Impersonate and Escalate permissions in the Kubernetes cluster (Manual)
[WARN] 5.1.9 Minimize access to create persistent volumes (Manual)
[WARN] 5.1.10 Minimize access to the proxy sub-resource of nodes (Manual)
[WARN] 5.1.11 Minimize access to the approval sub-resource of certificatesigningrequests objects (Manual)
[WARN] 5.1.12 Minimize access to webhook configuration objects (Manual)
[WARN] 5.1.13 Minimize access to the service account token creation (Manual)
[INFO] 5.2 Pod Security Standards
[WARN] 5.2.1 Ensure that the cluster has at least one active policy control mechanism in place (Manual)
[WARN] 5.2.2 Minimize the admission of privileged containers (Manual)
[PASS] 5.2.3 Minimize the admission of containers wishing to share the host process ID namespace (Manual)
[PASS] 5.2.4 Minimize the admission of containers wishing to share the host IPC namespace (Manual)
[WARN] 5.2.5 Minimize the admission of containers wishing to share the host network namespace (Manual)
[WARN] 5.2.6 Minimize the admission of containers with allowPrivilegeEscalation (Manual)
[WARN] 5.2.7 Minimize the admission of root containers (Manual)
[WARN] 5.2.8 Minimize the admission of containers with the NET_RAW capability (Manual)
[WARN] 5.2.9 Minimize the admission of containers with added capabilities (Manual)
[WARN] 5.2.10 Minimize the admission of containers with capabilities assigned (Manual)
[WARN] 5.2.11 Minimize the admission of Windows HostProcess containers (Manual)
[WARN] 5.2.12 Minimize the admission of HostPath volumes (Manual)
[WARN] 5.2.13 Minimize the admission of containers which use HostPorts (Manual)
[INFO] 5.3 Network Policies and CNI
[WARN] 5.3.1 Ensure that the CNI in use supports NetworkPolicies (Manual)
[WARN] 5.3.2 Ensure that all Namespaces have NetworkPolicies defined (Manual)
[INFO] 5.4 Secrets Management
[WARN] 5.4.1 Prefer using Secrets as files over Secrets as environment variables (Manual)
[WARN] 5.4.2 Consider external secret storage (Manual)
[INFO] 5.5 Extensible Admission Control
[WARN] 5.5.1 Configure Image Provenance using ImagePolicyWebhook admission controller (Manual)
[INFO] 5.6 General Policies
[WARN] 5.6.1 Create administrative boundaries between resources using namespaces (Manual)
[WARN] 5.6.2 Ensure that the seccomp profile is set to docker/default in your Pod definitions (Manual)
[WARN] 5.6.3 Apply SecurityContext to your Pods and Containers (Manual)
[WARN] 5.6.4 The default namespace should not be used (Manual)
== Remediations policies ==
5.1.1 Identify all clusterrolebindings to the cluster-admin role. Check if they are used and
if they need this role or if they could use a role with fewer privileges.
Where possible, first bind users to a lower privileged role and then remove the
clusterrolebinding to the cluster-admin role : kubectl delete clusterrolebinding [name]
Condition: is_compliant is false if rolename is not cluster-admin and rolebinding is cluster-admin.
5.1.3 Where possible replace any use of wildcards ["*"] in roles and clusterroles with specific
objects or actions.
Condition: role_is_compliant is false if ["*"] is found in rules.
Condition: clusterrole_is_compliant is false if ["*"] is found in rules.
5.1.5 Create explicit service accounts wherever a Kubernetes workload requires specific access
to the Kubernetes API server.
Modify the configuration of each default service account to include this value
`automountServiceAccountToken: false`.
5.1.6 Modify the definition of ServiceAccounts and Pods which do not need to mount service
account tokens to disable it, with `automountServiceAccountToken: false`.
If both the ServiceAccount and the Pod's .spec specify a value for automountServiceAccountToken, the Pod spec takes precedence.
Condition: Pod is_compliant to true when
- ServiceAccount is automountServiceAccountToken: false and Pod is automountServiceAccountToken: false or notset
- ServiceAccount is automountServiceAccountToken: true notset and Pod is automountServiceAccountToken: false
5.1.7 Remove the system:masters group from all users in the cluster.
5.1.8 Where possible, remove the impersonate, bind and escalate rights from subjects.
5.1.9 Where possible, remove create access to PersistentVolume objects in the cluster.
5.1.10 Where possible, remove access to the proxy sub-resource of node objects.
5.1.11 Where possible, remove access to the approval sub-resource of certificatesigningrequests objects.
5.1.12 Where possible, remove access to the validatingwebhookconfigurations or mutatingwebhookconfigurations objects
5.1.13 Where possible, remove access to the token sub-resource of serviceaccount objects.
5.2.1 Ensure that either Pod Security Admission or an external policy control system is in place
for every namespace which contains user workloads.
5.2.2 Add policies to each namespace in the cluster which has user workloads to restrict the
admission of privileged containers.
Audit: the audit list all pods' containers to retrieve their .securityContext.privileged value.
Condition: is_compliant is false if container's `.securityContext.privileged` is set to `true`.
Default: by default, there are no restrictions on the creation of privileged containers.
5.2.5 Add policies to each namespace in the cluster which has user workloads to restrict the
admission of `hostNetwork` containers.
Audit: the audit retrieves each Pod' spec.hostNetwork.
Condition: is_compliant is false if Pod's spec.hostNetwork is set to `true`.
Default: by default, there are no restrictions on the creation of hostNetwork containers.
5.2.6 Add policies to each namespace in the cluster which has user workloads to restrict the
admission of containers with `.securityContext.allowPrivilegeEscalation` set to `true`.
Audit: the audit retrieves each Pod's container(s) `.securityContext.allowPrivilegeEscalation`.
Condition: is_compliant is false if container's `.securityContext.allowPrivilegeEscalation` is set to `true`.
Default: If notset, privilege escalation is allowed (default to true). However if PSP/PSA is used with a `restricted` profile,
privilege escalation is explicitly disallowed unless configured otherwise.
5.2.7 Create a policy for each namespace in the cluster, ensuring that either `MustRunAsNonRoot`
or `MustRunAs` with the range of UIDs not including 0, is set.
5.2.8 Add policies to each namespace in the cluster which has user workloads to restrict the
admission of containers with the `NET_RAW` capability.
5.2.9 Ensure that `allowedCapabilities` is not present in policies for the cluster unless
it is set to an empty array.
Audit: the audit retrieves each Pod's container(s) added capabilities.
Condition: is_compliant is false if added capabilities are added for a given container.
Default: Containers run with a default set of capabilities as assigned by the Container Runtime.
5.2.10 Review the use of capabilites in applications running on your cluster. Where a namespace
contains applications which do not require any Linux capabities to operate consider adding
a PSP which forbids the admission of containers which do not drop all capabilities.
5.2.11 Add policies to each namespace in the cluster which has user workloads to restrict the
admission of containers that have `.securityContext.windowsOptions.hostProcess` set to `true`.
5.2.12 Add policies to each namespace in the cluster which has user workloads to restrict the
admission of containers with `hostPath` volumes.
5.2.13 Add policies to each namespace in the cluster which has user workloads to restrict the
admission of containers which use `hostPort` sections.
5.3.1 If the CNI plugin in use does not support network policies, consideration should be given to
making use of a different plugin, or finding an alternate mechanism for restricting traffic
in the Kubernetes cluster.
5.3.2 Follow the documentation and create NetworkPolicy objects as you need them.
5.4.1 If possible, rewrite application code to read Secrets from mounted secret files, rather than
from environment variables.
5.4.2 Refer to the Secrets management options offered by your cloud provider or a third-party
secrets management solution.
5.5.1 Follow the Kubernetes documentation and setup image provenance.
5.6.1 Follow the documentation and create namespaces for objects in your deployment as you need
them.
5.6.2 Use `securityContext` to enable the docker/default seccomp profile in your pod definitions.
An example is as below:
securityContext:
seccompProfile:
type: RuntimeDefault
5.6.3 Follow the Kubernetes documentation and apply SecurityContexts to your Pods. For a
suggested list of SecurityContexts, you may refer to the CIS Security Benchmark for Docker
Containers.
5.6.4 Ensure that namespaces are created to allow for appropriate segregation of Kubernetes
resources and that all new resources are created in a specific namespace.
== Summary policies ==
4 checks PASS
0 checks FAIL
31 checks WARN
0 checks INFO
== Summary total ==
68 checks PASS
12 checks FAIL
53 checks WARN
0 checks INFO
Appendix: more Grafana dashboards for Prometheous
Prometheus will be scrapping many more metrics about the Kubernetes cluster and its workloads and these can be explored using additional Grafana dashboards:
-
Kubernetes / Overview (ID: 21410) is designed to be a one-stop solution for monitoring your Kubernetes cluster- This dashboard provides a comprehensive view of the health and resource utilization within a Kubernetes cluster. It is designed to assist cluster administrators and DevOps engineers in monitoring and optimizing their deployments.
-
Kubernetes / Views / Pods (ID: 15760) is a modern 'Pods View' dashboard for your Kubernetes cluster(s). Made for kube-prometheus-stack and take advantage of the latest Grafana features.
-
Docker and system monitoring (ID: 893) is a simple overview of the most important Docker host and container metrics. This dashboard display Docker and system metric, the aim it’s to have all the metric on one dashboard. The first lines represents the system metric with gauge and text/graph (easy to visualize and minimalist).
-
Monitoring Golden Signals for Kubernetes (ID: 21073) is a comprehensive Grafana dashboard that provides a detailed view of the key metrics that can be categorized under the Four Golden Signals: Latency, Traffic, Errors, and Saturation. Designed for quick issue identification, this dashboard offers real-time insights into the performance and health of your Kubernetes cluster. Ideal for DevOps teams and SREs, this dashboard is your go-to resource for proactive Kubernetes cluster management.





